복냉이 소프트웨어 개발 후기

이런 저런 이야기

설계/시공/하자 등의 모든 질문 글은 해당 게시판에 해주세요.

여기에 적으시면 답변 드리지 않습니다.

 

복냉이 소프트웨어 개발 후기

3 아침ㅣ김원식 9 468 10.23 16:54

쌍둥이 녀석들 때문에 또 언제 이런 기회가 올지 몰라서 오랜만에 협회 홈페이지에 와서 폭풍 기록하고 갑니다...ㅎㅎ

 

s1.jpg

 

s2.jpg

 

새로운 스타일의 UI입니다. 기존에는 시간이 없던 관계로 홈어시스턴트 소프트웨어를 빌려(?) 사용했었는데 아무래도 입맛에 맞게 개조하기가 힘들다 보니 엉성한게 항상 마음에 걸렸습니다..

 

이번에 대대적으로 업그레이드 하면서 웹 기반의 자체 UI를 만들어봤습니다. 개인적인 취향도 좀 반영해서요. 물론 아직 완성이 된건 아니라 계속 수정중에 있습니다만...


 

메인화면

 

s3.jpg

sss.jpg

기존과 유사하게 온도조절기가 딱하니 메인 화면에 보입니다. 모바일도 지원하고..  근데 이렇게 보니 기존 UI와 크게 다르진 않은거 같습니다...??

 

더불어 정대표님과 복냉이 각방 온도조절기 기능도 테스트 해보고 있는데 아직은 해결해야 할 기술적인 문제가 조금 남아있는 것 같습니다.

 

 

실내 환경 및 환기장치 

s4.jpg

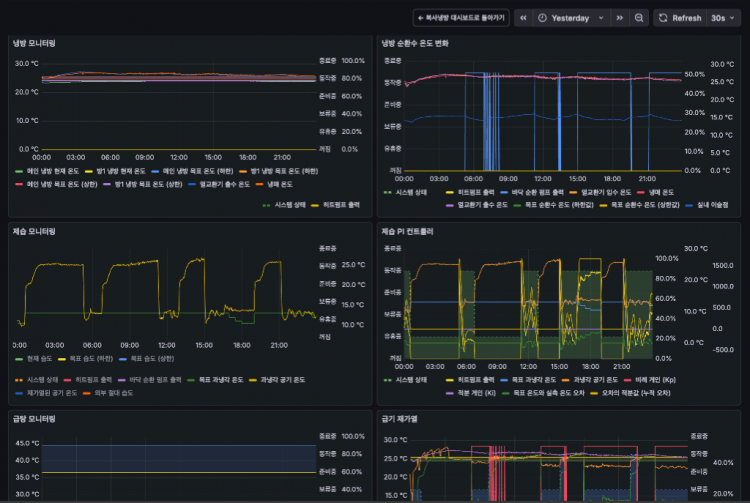
환기장치와 실내 공기질 데이터도 볼 수 있는데...이것도 되던거라 그냥 취향의 차이라고 생각해주시면 감사하겠습니다 예전엔 각각의 데이터에 대해 시간에 따른 변화율도 보였는데 이제 그 기능은 "그라파나로 이동" 버튼을 눌러 그라파나에서 봐야 합니다...

 

 설정 

s5.jpg

설정 페이지는 새롭게 추가되었습니다. 보일러 사용 여부를 사용자가 설정한다던지, 최저 부하 연속 제습 기능을 활성화 한다던지 예전에는 관리자가 아니면 하기 힘들었던 설정들을 이제 쉽게 할 수 있습니다.

 

 

IMG_6450.jpg


그라파나 메인 화면은 시계로 만들어봤는데요.. 애기들 키우다보니 시계가 필요하다는걸 깨달았습니다.

집에 시계가 없어서 벽에 붙어있는 아이패드를 시계로 사용합니다...

 

 

haha.png

 

 

hoho.pnghihi.png

 

시계 아래쪽에는 이렇게 복냉이 대시보드가 자리잡고 있습니다... 과연 이 데이터를 보는 사람이 있을까요? ㅎㅎㅎㅎ

손님들에게 자랑용으로 한두번 사용하시는걸 추천합니다. "이게 바로 과학의 결정체 패시브하우스다" 라는 느낌으로요... 개발하는 입장에선 매우 중요한 데이터이지만 일반 사용자에겐 그렇게 중요한 내용은 아닙니다.

 

 

 

이상 복냉이 소프트웨어 2.0 스포였습니다.

 

이번 판올림도 마찬가지로 다른 IoT 허브(홈어시스턴트, 스마스싱스, Homey 등)에 쉽게 연결할 수 있도록 내부적으로 완전히 새롭게 디자인했고 API 스펙도 공개할 예정이니 누군가 만들어주시길....

 

 

Comments

M 관리자 10.23 17:04
시계.. 아주 훌륭한 결정입니다.. ㅎ
1 센도리 10.23 17:13
한 눈에 모든 정보를 볼수있는게 정말 훌륭하네요.
복냉이 대시보드는 정말 탐나는 기능입니다.
저도 언능  복냉이 소프트웨어를 사용할 날이 오기를  손꼽아  기다려집니다.
2 OriginChoi 10.24 09:04
멋집니다.. 육아에 시계가 필요하단 사실 크게 공감합니다 ㅠㅠbb
3 내집마렵다 10.24 19:27
1호 베타테스터 입니다
ㄹㅇ루다가 짱짱맨입니다,,,
3 이준노 10.24 22:48
와 전용 시스템이 완성되어 가는군요!! 판매하세요~
1 센도리 10.25 11:51
아! 유튜브에서 본 내집마렵다님 집이 1호 테스트이군요 *^*
pc에 연결되어 데이터를 분석할 수 있으면 정말 좋을 듯 합니다.

내집마렵다님... 혹 태약광 설치와 관련된 질문을 메일 드리면 실례가 될까요? ㅎ
시계 멋지네요.
저희집도 잘보이는 위치에 시계가 있었으면 했는데 적용되면 좋겠습니다. 혹시 급기 재가열 기능과 각방 온도제어는 새로운 하드웨어를 추가하는 방식일까요? 저도 몹시 기대하던 기능인데 잡자재쪽에서 공지한 일정이나 계획같은걸 본 적이 없어서 궁금합니다.
3 내집마렵다 10.25 21:26
센도리님 쪽지함 확인부탁 드립니다~~
1 우비쑤비 10.26 13:57
멋지십니다. 직접 써볼날이 기대되네요.
Category